intro
VERSION=v0.36.0 # use the latest release version from https://github.com/google/cadvisor/releases
sudo docker run \
--volume=/:/rootfs:ro \
--volume=/var/run:/var/run:ro \
--volume=/sys:/sys:ro \
--volume=/var/lib/docker/:/var/lib/docker:ro \
--volume=/dev/disk/:/dev/disk:ro \
--publish=8080:8080 \
--detach=true \
--name=cadvisor \
--privileged \
--device=/dev/kmsg \
gcr.io/cadvisor/cadvisor:$VERSION
sebaiknya di set cpu limit kontainer ini agak makan banyak cpu
Prometheus configuration First, you'll need to configure Prometheus to scrape metrics from cAdvisor. Create a prometheus.yml file and populate it with this configuration:
scrape_configs:
- job_name: cadvisor
scrape_interval: 5s
static_configs:
- targets:
- cadvisor:8080
sudo systemctl restart prometheus
sudo systemctl status prometheus
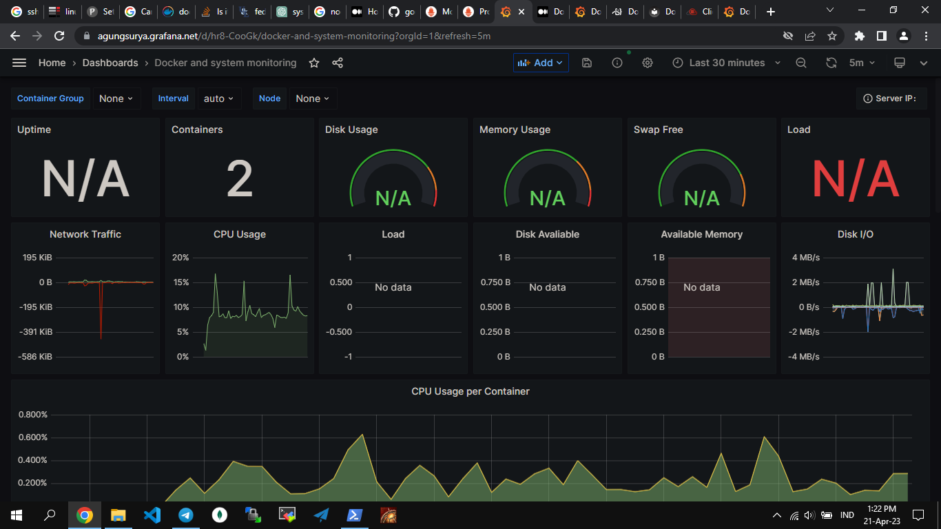
dashboard grafana json untuk monitoring docker download di sini
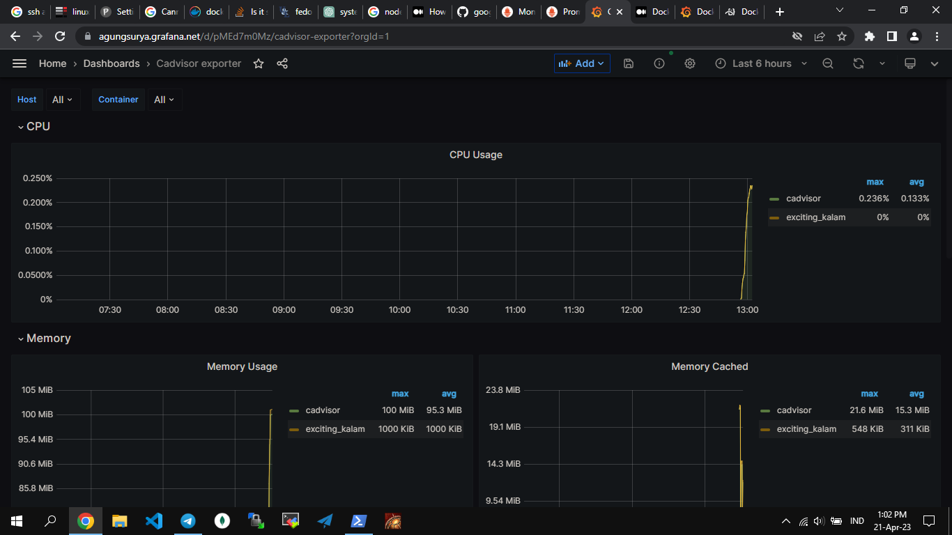
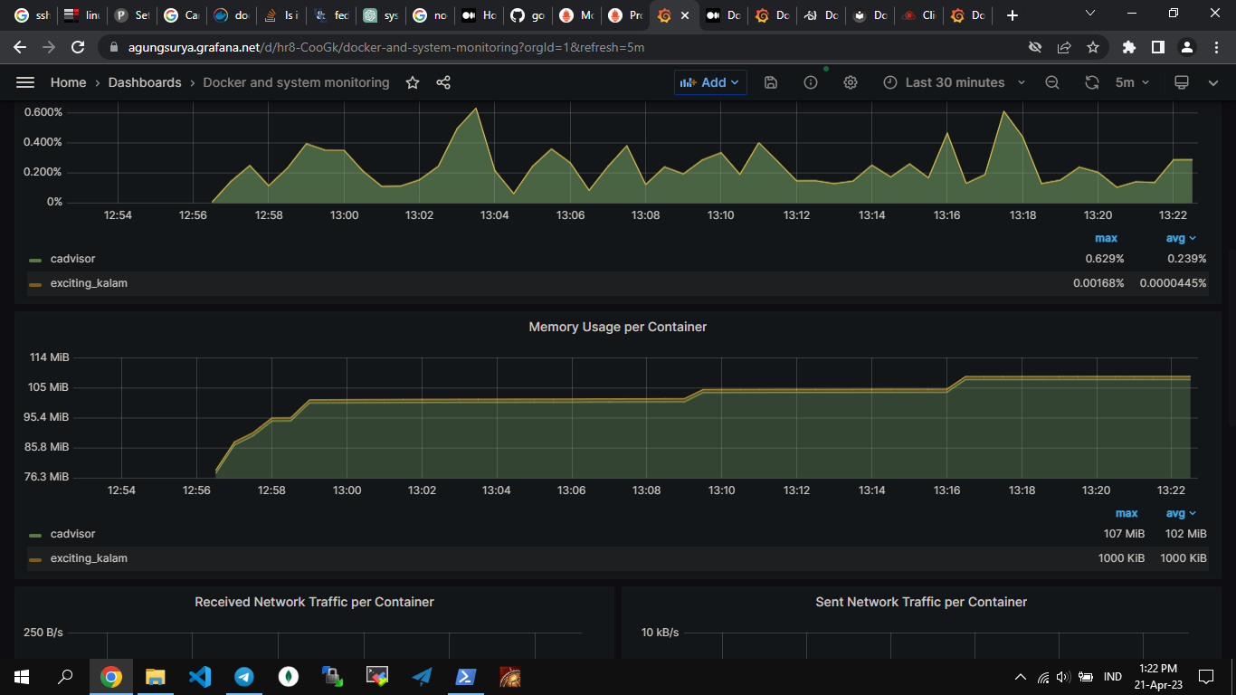
seperti apa itu cadvisor dengan granana?
seperti ini



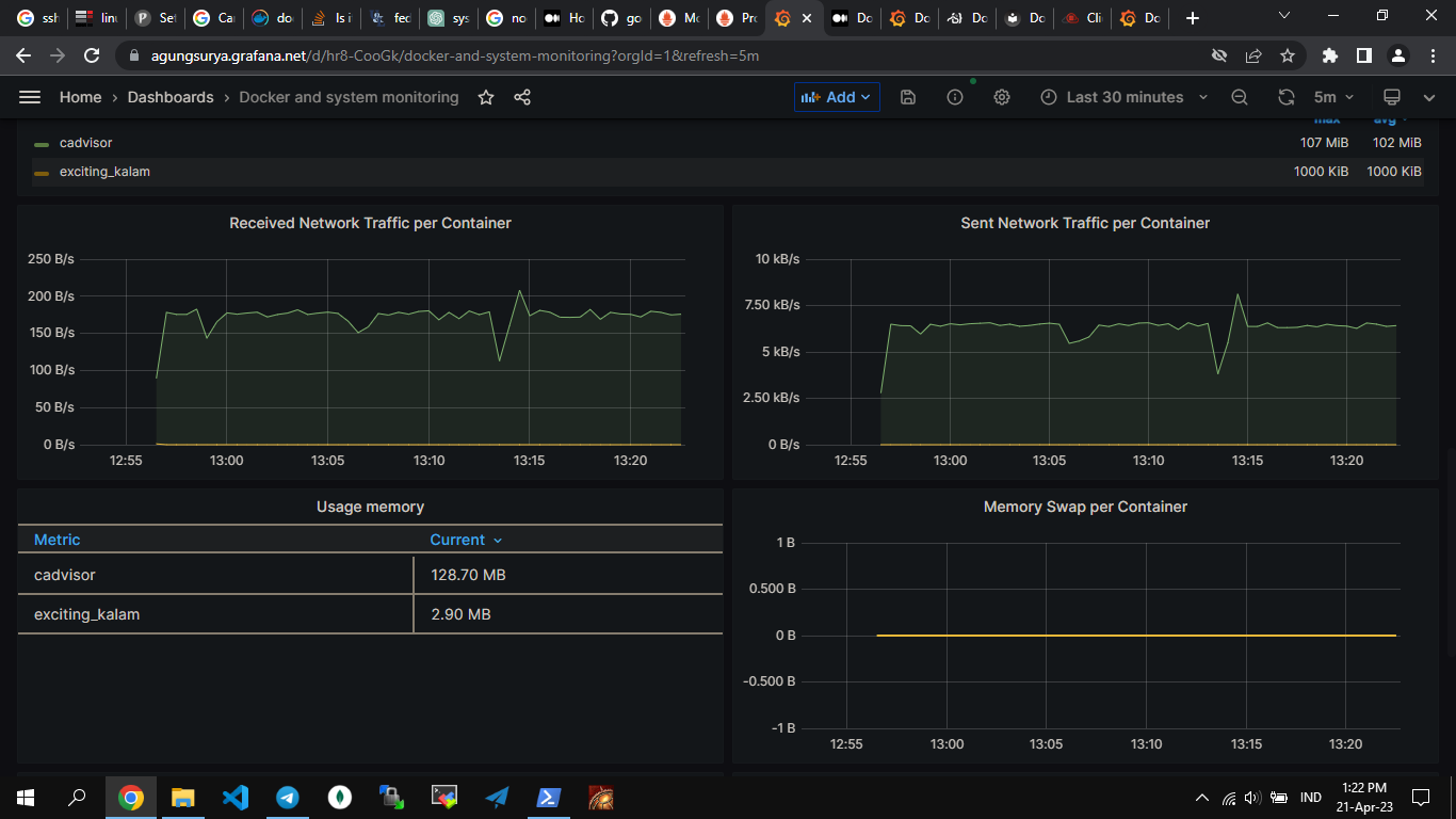
dashboard bentuk yang lain
dashboard yang di bawah download di sini



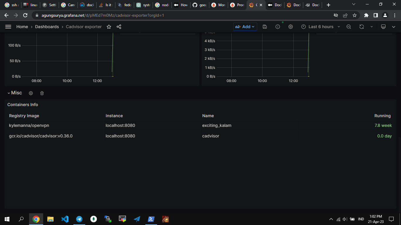
karena saya punya 2 kontainer yang jalan ya 2 saja yg ada datanya